
干法(SDS)脱酸除尘一体化技术
工艺原理
采用干的研磨后的小苏打粉末喷入烟气进行脱酸。小苏打和烟气中酸性物质(HCL,SO2,HF等) 发生中和反应。
完成的主要化学反应为:
2NaHCO3 +SO2+1/2O2→Na2SO4 +2CO2+H2O
2NaHCO3 +SO3→Na2SO4 +2CO2+H2O
与其他酸性物质(如SO3等)的反应:
NaHCO3 +HCl→NaCl +CO2+H2O
NaHCO3 +HF→NaF +CO2+H2O
技术优势

工艺路线

脱硫剂反应过程

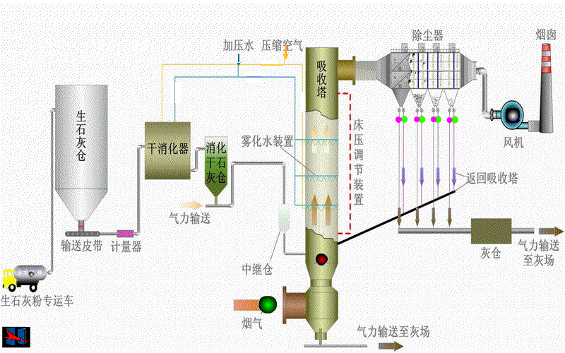
半干法(CFB)脱硫技术
工艺原理
半干法循环流化床脱硫工艺(CFB)常用的脱硫剂是消石灰,工艺流程包括:①吸收剂供应系统;②吸收塔系统;③物料循环系统;④工艺水系统;⑤脱硫灰外排系统。
1)吸收剂为消石灰粉时,主要的化学反应方程式如下:
SO2+H2O →H2SO3
H2SO3 +Ca(OH)2 →CaSO3+2H2O
CaSO3+ 1/2O2→CaSO4↓
Ca(OH)2+CO2 → CaCO3+H2O
CaCO3 + H2SO3 →CaSO3+CO2+H2O
工艺特点
1)装置工艺简单。
2)无废水产生。
3)无需烟气冷却和加热。
4)设备基本无腐蚀、无磨损、无结垢。
5)脱硫副产物为干态。
6)占地面积小,节约空间,设备投资低。
7)钙的利用率高,运行费用较低。
8)适应性强,适用于不同工况。
工艺流程

关键技术


脱硝
脱硝工艺原理及反应机理
气态的还原剂(NH3)在催化剂的作用下将烟气中NOx还原为无毒的氮气(N2)和水(H2O)。

工艺路线

选择性催化还原技术(SCR)催化剂
产品规格参数

产品特点

产品图片

首页
产品中心
业务领域
联系我们